É hora de analisar as métricas do Instagram, agendar os últimos posts de 2021 e planejar o que vem por aí. Chegamos ao final de mais um ano desafiador, mas também com novidades incríveis para comemorar. Uma delas foi a tão esperada liberação da API das mensagens diretas do Instagram. Ela tornou ainda mais prática a rotina de quem trabalha com social media e atendimento multicanal e mal podemos esperar para descobrir o que vem por aí em 2022. Também estão animados?! 😱😍
Como o nosso time de tecnologia arrasa demais, é claro que não poderíamos terminar 2021 sem atualizações. Então, olha só o nosso presente de Natal para vocês.
Disponível no Buzzmonitor a partir de 23/12.
Novos gráficos para analisar as métricas do Instagram
Módulo Instagram Analytics ainda mais completo
Você sabe quem são os novos fãs que chegam ao seu perfil? Ao avaliar seu crescimento é essencial ir além dos números e também analisar de forma qualitativa a sua audiência. Para que seu time possa obter mais insights (e descobrir se está indo no caminho certo), adicionamos novas métricas do Instagram na aba de insights do módulo Analytics.
- Crescimento de fãs por idade: gráfico em barras com a evolução do crescimento de fãs segmentado por faixa etária.
- Crescimento de fãs por gênero: gráfico em barras com a evolução do crescimento de fãs segmentada por gênero (masculino/feminino).

- Idade e gênero dos fãs: gráfico em barras com a separação de novos fãs por faixa etária e segmentado por gênero.

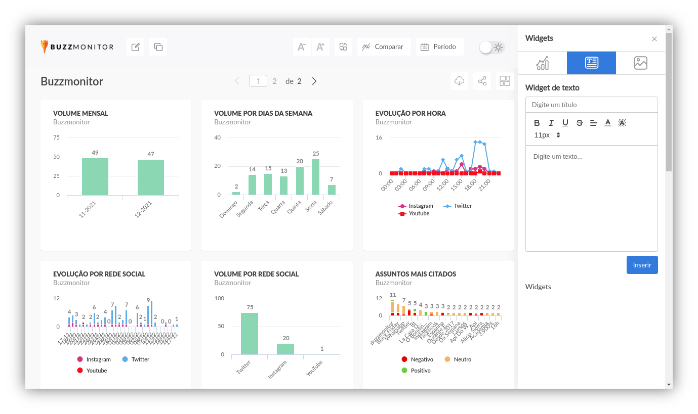
Módulo Dashboards de cara nova
Novos recursos para organizar seus relatórios de social
Se depender da gente você vai arrasar na apresentação dos seus relatórios e métricas do Instagram, Facebook, Twitter, YouTube e demais redes sociais em 2022. Liberamos novidades para tornar mais rápido encontrar os dashboards, personalizar o visual e gerenciar a privacidade de acesso aos mesmos. Afinal, nos preocupamos muito com a segurança dos dados da sua marca. Vamos às novidades:
- Controle de acesso: Ao compartilhar um dashboard, é possível protegê-lo para que seja acessado apenas com a senha definida pelo usuário. Assim, pessoas sem autorização não poderão ter acesso a dados estratégicos.



- Gerenciamento dos dashboards: Ficou mais simples gerenciar todos os dashboards da conta com as novas opções de ordenação por data de criação, data de atualização ou ordem alfabética e a opção de pesquisar pelo nome. Além disso, a logo do dashboard foi adicionada também nesta tela, facilitando sua identificação visual.



- Novos tipos de widget: Você agora pode personalizar seu dashboard com um visual personalizado. Dois novos tipos de widget foram adicionados: o widget de imagem e o widget de texto em formato RTF.

Atribuição de tickets por data da última interação
Facilite a comunicação entre seu time de atendimento
Agora é possível escolher a ordem em que os tickets são atribuídos aos usuários pelo botão de Responder Mais do módulo de Tickets. Você pode alterar essa funcionalidade a qualquer momento, na seção de Tickets das Configurações da conta.

Esperamos que tenham gostado do nosso presente de Natal antecipado! 🎄🎅 Em 2022, estaremos por aqui para te ajudar a economizar tempo, ganhar qualidade e gerar decisões baseadas em dados. Conte com o Buzzmonitor para analisar suas métricas do Instagram e todas as redes sociais, atender clientes com mais rapidez nos diversos canais, descobrir novos influenciador, tendências e ficar de olho nos concorrentes.


